Product
Mailgun Optimize releases new email health score
When it comes to email deliverability challenges, there usually isn’t just one single problem or one quick solution. Various factors like sending habits, authentication, spam complaint rates and bounce rates, all work together to impact your deliverability. So how do you move forward? The first step is understanding where the problem lies, here’s how.
PUBLISHED ON
Your email health score is like a credit score, and takes into account all the different factors, features, and habits that contribute to your sender reputation. Our new feature is about spotlighting the different contributors to your score and providing a quick reference point – using real-time data –for the overall health of your email program.
An organization’s deliverability is unique to itself, and while it isn’t something that’s always easy to break down into a score system, we’ve identified five critical signals to monitor that help you maintain a strong deliverability score and sender reputation.
Table of contents
Bounce impact
Complaint impact
Spam trap impact
Mailbox full impact
Hard failure impact
What is an email health score
Like we mentioned, think of the email health score as your email credit score. And where credit scores range from 300-850, our email health score ranges from 0 to 100. The purpose is to provide real-time metrics for the quality of your sender reputation and give a detailed visibility into active and potential deliverability issues through a single aggregate score based on five key sender signals. Let’s take a look at each of these signals and why they’re important.
Bounce impact
The bounce impact signal is informed by how often mail could not be delivered to your recipient. There are two types of email bounces, hard bounces and soft bounces, that impact your sender reputation in different ways.
Reduce your bounce rate by removing invalid and inactive senders from your contact lists. Click to learn more about managing your email list.
Complaint impact
The complaint impact signal represents how often your recipients complain to an ISP about receiving your email. With the newly enforced spam complaint rate threshold of 0.3%, monitoring your spam rate has become a higher priority for senders.
Click to learn more about the new spam complaint threshold and other new requirements facing senders.
Spam trap impact
The spam trap impact signal quantifies how often you are sending to known spam traps Spam traps are email addresses planted by ISPs to identify spammers.
Click to learn more about spam traps and other factors that affect your sender reputation, and check out sunset policies as a way to keep your email lists healthy.
Mailbox full impact
The mailbox full impact signal indicates how often you are sending to full mailboxes, a bounce reason that speaks more to list hygiene than an actual hard bounce reason.
Click to learn more about sending to full mailboxes and other reasons for soft bounces.
Hard failure impact
The hard failure impact signal shows how often you are sending permanent failures. Hard failures include hard bounces and usually mean your recipient’s email address is invalid or no longer in use. Other potential reasons can be attributed to authentication or security failures or unknown domains.
Bad failures will damage your reputation and it's up to you to manage your sending if you start to see certain failures return. Bounce classification helps you identify these issues and resolve specific issues to maintain your health score. Click to learn more about hard bounces and the impact of hard failures.
How does the email health score work?
Scores are weighted. Each of the five critical signals are converted into a weighted rate based on overarching industry standards and our own data-informed calculations. The weighted rates are then subtracted from a highest score of 100 to provide you with your overall email health score.
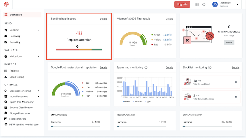
Scores can be filtered by your different domains, IP addresses, or subaccounts and support search functionality within each of these categories. The primary view shows the aggregate health score indicated on a slide bar from your account overview page. Here’s what it looks like:

A classic color temperature scale indicates visually where your score lies, and whether or not your account requires attention.
Drilling down further into the dedicated email health score page results in a detailed score breakdown that highlights each of the five signals for each of your monitored domains and showcases data from the last 30 days.

The positive impact of score monitoring
Mailgun Optimize’s email health score is designed to be a quick and accurate indication tool that helps senders easily identify and resolve issues without having to view technical reports, logs, and use mentoring tools that require more deliverability expertise.
While resolving deliverability issues isn’t always easy, knowing if there is a problem with your email deliverability should be as simple as viewing a dashboard. The same way that you may not know how to fix an engine, but an indicator light tells you there’s an issue before it becomes a problem.
In the world of email sending, this type of tool gives a bird’s eye view and makes it easy to drill down into root cause and allows for simple deliverability monitoring at scale with:
- Both high-level and granular visibility into deliverability 
- Better inbox placement, engagement, and faster incident response and remediation 
- More efficient and effective management and monitoring for domains, IPs, and subaccounts. 
For more deliverability and monitoring tools, explore Mailgun Optimize.







